Retour aux projets 
infrastructure
Greyfox.be
Site vitrine et infrastructure mutualisée hébergeant l'ensemble de l'écosystème Greyfox
Greyfox Consulting
septembre 2024

Galerie
Le défi
Concevoir à la fois un site vitrine professionnel pour Greyfox Consulting et l'infrastructure cloud sur laquelle reposent tous les projets de l'écosystème (Find Your Place, Manaux, Naptale et plusieurs autres). Les contraintes : un site rapide, sobre et SEO-friendly d'un côté ; de l'autre une plateforme d'hébergement automatisée, observable, à faible coût et opérable en solo, capable de servir plusieurs frontends, APIs et jeux derrière des dizaines de sous-domaines.
La solution
Site vitrine
- Application Nuxt 4 en rendu statique pré-généré pour des temps de chargement minimaux et un excellent référencement
- Nuxt UI 4 + Tailwind CSS 4 sur une identité visuelle sombre avec accent doré
- Nuxt Content v3 pour gérer en Markdown les fiches services et les fiches projets, avec validation Zod des frontmatters
- Galerie projet custom : grid responsive et lightbox plein écran adaptée aux ratios web (16:9) ou mobile (9:19.5)
- Formulaire de contact envoyé via une route serveur Nuxt qui appelle AWS SES, avec adresse de réponse personnalisée
Infrastructure mutualisée
- Reverse proxy : Traefik v2 avec auto-discovery des services via le socket Docker, certificats Let's Encrypt validés en DNS sur AWS Route53 (renouvellement automatique pour tous les sous-domaines, sans ouvrir de challenge HTTP public)
- Orchestration : Docker Compose single-host sur une instance AWS EC2, partagé entre services d'infrastructure et applications métier — pas de Kubernetes pour rester simple et économique
- Pipeline CI/CD : GitHub Actions construit chaque image, la pousse vers AWS ECR, puis déclenche un déploiement à distance sur l'instance EC2 via AWS Systems Manager (SSM), sans jamais ouvrir SSH
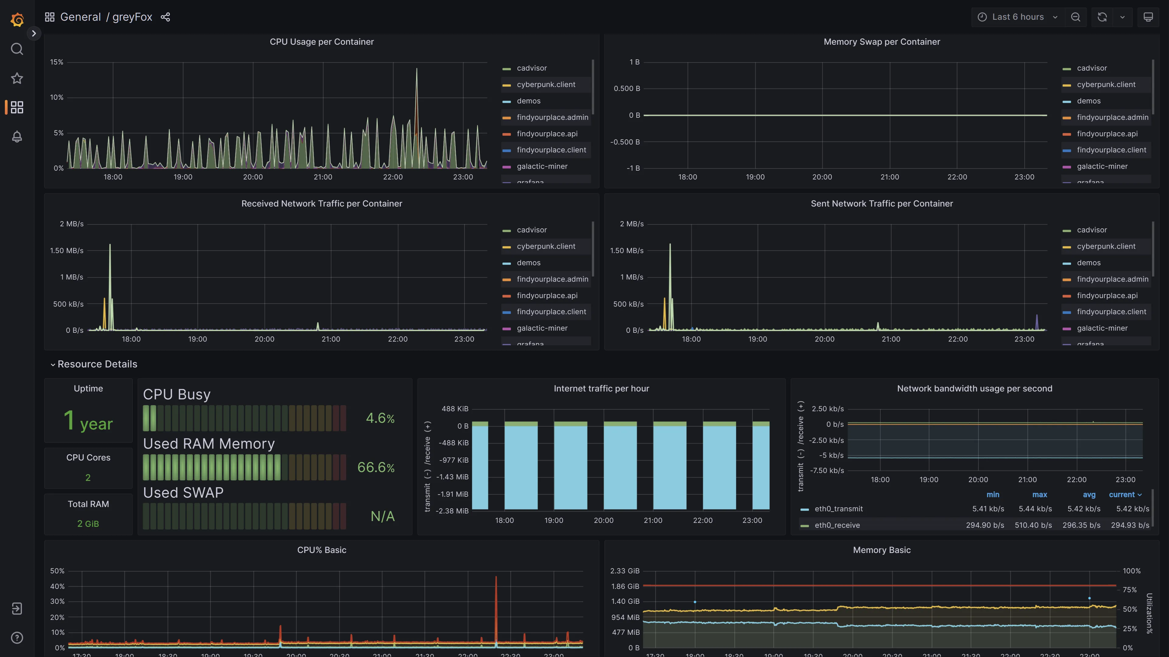
- Observabilité : stack Prometheus + Grafana avec Node Exporter pour l'hôte et cAdvisor pour les conteneurs, dashboard Grafana centralisé sur
dashboard.greyfox.be - CDN : assets statiques optimisés en WebP, hébergés sur AWS S3 et distribués via CloudFront sur
cdn.greyfox.be
Résultats
- Site vitrine en ligne avec un excellent score SEO grâce au pré-rendu statique
- Sept projets web et applications hostés sur une seule instance EC2, mutualisant Traefik, le monitoring et le CDN
- Déploiements automatisés en moins de cinq minutes depuis un simple
git pushsur la branchemain - Certificats TLS provisionnés et renouvelés sans intervention manuelle pour l'ensemble des sous-domaines
- Tableau de bord Grafana unifié pour piloter la santé et les performances de tout l'écosystème
- Coût d'infrastructure global maintenu autour d'une trentaine d'euros par mois pour l'ensemble des projets
Technologies utilisées
Nuxt Vue 3 TypeScript Docker AWS Traefik GitHub Actions Prometheus Grafana